How to measure a Raspberry Pi's temperature and CPU frequency with Telegraf

Table of Contents
After 3 years of service, my Raspberry Pi’s filesystem finally got corrupted. I expected it to crash earlier, but it lasted for quite a while!
Even if I had backups, I did have to reinstall it from scratch. I was using Munin to monitor my Raspberry Pi, and I think it’s a good solution for this kind of device because it’s lightweight and performs very little I/O.
Anyway I decided to upgrade my monitoring stack, as on the rest of my infrastructure, with the Telegraf - InfluxDB - Grafana (TIG) stack. I used an USB key (🤷🏻♂️) as the storage for InfluxDB. We’ll see how it runs in the long term!
I used the munin-rpi-temp plugin to monitor my RPi’s CPU temperature and frequency. I wanted to have that on the new stack too, so let’s see how I proceeded.
The probes #
The 2 scripts are very simple.
pi@raspberrypi ~> cat /usr/local/bin/rpi-temp
#!/bin/bash
awk '{print $1/1000}' /sys/class/thermal/thermal_zone0/temp
pi@raspberrypi ~> cat /usr/local/bin/rpi-freq
#!/bin/bash
echo "$(( $(cat /sys/devices/system/cpu/cpu0/cpufreq/scaling_cur_freq)*1000 ))"
Make sure the 2 scripts are executable.
In rpi-temp we divide the output by 1000 to get a result in °C. We use awk in order to have a float.
In rpi-freq with multiply the output by 1000 to get Hertz. It’s an integer so no need for awk.
The Telegraf inputs #
Next, we need Telegraf to execute the scripts and get the output.
[[inputs.exec]]
commands = ["/usr/local/bin/rpi-temp"]
name_override = "rpi_temp"
data_format = "value"
data_type = "float"
[[inputs.exec]]
commands = ["/usr/local/bin/rpi-freq"]
name_override = "rpi_freq"
data_format = "value"
data_type = "integer"
Since the output is a simple number, we can use a value as data_format. See the exec plugin documentation for more information.
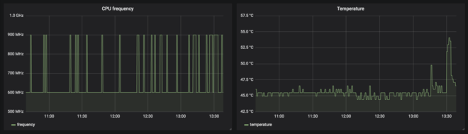
Grafana visualisation #
I made 2 simple panes:

Here is the JSON for the frequency panel and for the temperature panel.
Enjoy!