mstdn.io is one year old

One year ago, was the big Mastodon “boom”. A lot of French people like me signed up on mastodon.social and discovered this new social network.
Actually I signed up 2 months before but didn’t use it before the wave of April. I already did a little review of my year here, but I wanted to make a quick post to immortalize this big milestone.
So as mastodon.social was dying under the load, me and a lot of other people decided to create new instances to welcome new users, because that’s the point of a federated social network.

80% of mstdn.io’s users signed up in the first month and likely as many are inactive now. This may seem a bit sad and I think I wasn’t the only one to be worried to see how this “new thing” would end up. We know the internet: everything happens so fast. However since then the growth of the overall fediverse has been pretty steady - with some spikes here and there - but, no, it isn’t dead yet, even if a lot of Twitter geniuses are claiming so (good for them tbh).

I talked about my experience as a user in the post I linked above, but as an admin, it has been a very enriching experience too.
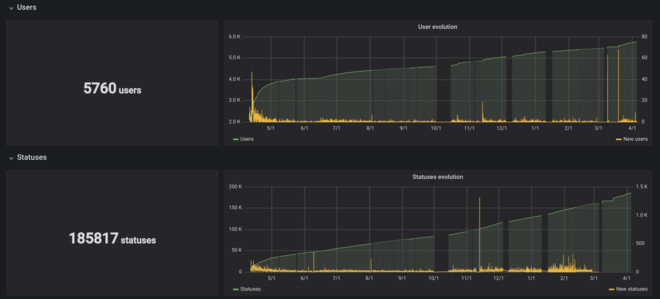
To give a bit of context, there are about 2000 to 3000 Mastodon instances up and running, and mstdn.io is the 16th both in terms of users and toots:

It’s the 6th in terms of connections.
It may seem a bit insane, but it really isn’t since the 4 biggest are about 2/3 of the fediverse, and we’re pretty far from their numbers.
One of the reasons I launched an instance was because I’m sysadmin by passion (and by work now, a lot happens in a year apparently), so I like to host stuff. On the tech level I learned a lot, whether it’s about the stack (Ruby on Rails, Nodejs, Postgres, Redis, etc), or of the optimization of it all. At first it seemed a bit complicated, that’s why I made a tutorial on my french blog exactly one year ago too, which happened to be pretty popular and helped quite a few instances to come to life. Since then the documentation has been improved a lot. Currently the instance is hosted on a dozen of Docker containers, which I didn’t think would happen one year ago, but hey I’m evolving.
The worst part of being an admin is the moderation. I have to say I’m very lucky because the majority of the people on my instance are awesome people (😘 if you read this), so the moderation has not really been an issue, except a very few times.
Moreover there has been a few shitstorms on the fediverse about this and it’s very interesting to see how people react when they’re in a situation of power. Shout out to all the instances being muted or blocked for “oppressive shitposting” by “safe spaces”. The latter being of the biggest joke of the social network, but that’s not the point of this article.
Unlike some instances, mstdn.io does not have any theme or is not restricted to some kind of users. I opened it as a gateway to the fediverse, so that anyone can talk about whatever they want here. This doesn’t help to build a local community, but in the end, there kind of is, and most of the active users know each others. Some people just signed because they saw I was well managing the instance technically (good uptime, updates, etc), and the rules I set were not bullshit. That’s exactly what I wanted so I’m glad.
Sadly there are a few cases that show the drawbacks of a federated network:
- a lot of instances disappeared, sometime without even a warning
- some instance crashed and didn’t have backups (for a year!)
- some instances being shut down by their admin, because
- some instances with an awful lot of users and downtime (looking at you, .cloud)
But that’s how it is and that’s why you should choose your instance carefully, run your own, have backup accounts, etc.
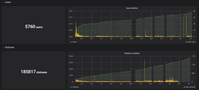
Running an instance storing 15 million toots in its database and federating with over 2700 instances is quite a challenge, and I received a lot of financial support at the beginning, but I was afraid that, as the user base activity was decreasing, it would be hard to support the big server.
But actually, I have all the support I need on Patreon and Liberapay. And this is awesome. That’s how it’s supposed to be: users distributed across instances and supporting theirs.
I have opened a Diaspora* pod a few weeks ago because it’s nearly the same stack as Mastodon and I wanted to help this network too, even though I don’t like it as much as Mastodon. I have now 3 mastodon instances, a personal one and another to be announced, and 3 Peertube instances. I’m mentioning Peertube because it can communicate with Mastodon with ActivityPub. And that’s the thing: Mastodon is not the social network. As it’s using ActivityPub, it’s just one software that you can use to access the fediverse, but it is not the fediverse. The alternative right now is Pleroma, which has the advantage of being much, much lighter. I’ve already set up a test instance a few months ago and I’m planning to launch a real one, as soon as I can make it work in Docker. And let’s not forget GNU/Social, that existed even before Mastodon.
So, over the last year not everything has been perfect, it clearly hasn’t, but a lot happened and I can say without a doubt that the fediverse is an alternative to Twitter and the likes, and I can’t be more optimistic about its future.
1 year later, there is no “buzz” anymore, but we’re more alive than ever. This is only the beginning!